脱硫脱硝除尘一体化工艺

2026-01-08 09:52:48


网页置顶图片1200.png

image.png

释义:用于原烟气采用干法脱硫后,通过除尘脱硝一体化陶瓷纤维管进行脱硝除尘,达到同时脱除烟气中二氧化硫(SO₂)、氮氧化物(NO)和颗粒物的设备(简称一体化设备)。
陶瓷纤维管

          以陶瓷纤维复合膜材料为支撑体通过负载环境友好型稀土一金属氧化物体系的纳米脱硝催化剂,而制备的具有除尘脱硝一体化功能的过滤元件,可在建材、化工、冶金及垃圾焚烧等领域应用。

经济:高温过滤,省去降温成本且热能回收创造利益;运行稳定,可节约人力维护与运行成本。

一体化:可同时实现高效除尘脱硫、脱硝、脱酸、除二噁英,占地更小。

过滤效率:颗粒物排放可控制到5mg/m³以下。 高脱硝效率:200-450℃下氮氧化物去除率可达99%以上。

安全:纤维过滤管坚固、耐温不燃烧,避免布袋破损与意外烧毁的危险。

长效:耐腐蚀、耐磨蚀;催化剂不易中毒,使用寿命长达10年以上。

image.pngimage.png
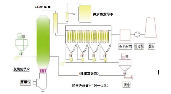
钙基干法脱硫+尘硝一体化治理反应机理
image.png

1一烟气入口:2一粉仓:3一脱硫混合塔:4— 管道;5-除尘脱硝一体装置;6—烟囱。

图中烟气流动方向:1→3→4→5→6。


选择性非催化还原脱硝(SNCR)化学反应过程,或SNCR 

化学反应过程。

◆SO₂+Ca(OH)₂=CaSO₃+H₂O

◆SO₃+Ca(OH)₂=CaSO₄+H₂O

◆2CaSO₃+O₂=2CaSO₄

◆4NH₃+4NO+O₂→4N₂+6H₂O

◆2CO(NH₂)₂十4NO+O₂→4N₂+2CO₂+4H₂O 


选择性催化还原脱硝化学反应过程:

4NH₃+4NO+O2   催化剂4N₂+6H₂O      (基准反应)

4NH₃+2NO₂+O₂   催化剂3N₂+6H       (慢速反应)




image.png

image.pngimage.png

image.png

工艺优势 ↓
烟气一体化技术特点

image.png

孔隙率高,气阻小,过滤精度高:

    颗粒物、NOX、二噁英,其中颗粒物过滤效率可以达到99.99%以上,NOX脱除效率可以达到95%以上,过滤精度高,满足国家大气排放标准。

无机纤维材料,不易燃烧:

   对火花不敏感,消除了传统过滤介质的高温烧毁和火灾危险,耐温最高可达900°,可在500°C时长期使用,具有卓越的温度波动抵搞能力

产品性能稳定,耐酸碱腐蚀,使用寿命长

  陶瓷纤维滤管的复合结构避免了布袋的挠性,除尘效果更优,同时避免糊袋隐患,其寿命可达10年,大大优于滤袋寿命减少了维护成本和支行费用。

可实现干法脱硫除尘脱硝一体化:

 陶瓷纤维滤管的高孔隙率,可以在内部负载催化剂,带催化功能的陶瓷纤维滤管可实现干法脱硫除尘脱硝一体化。纯干法烟气净化工艺,相比湿法脱硫无烟尾、无需脱白,无脱硫废水,无二次污染

烟气一体化工艺技术先进性

image.png                image.png


 ↑       ↑       ↑          ↑       ↑               ↑       ↑       ↑        ↑        ↑                     ↑       

  ◆使用寿命延长:使用寿命的期限≥10年,比传统集尘器(滤袋)更加优越。

◆协助脱硫:采用干法,搭配不同碱剂,如碳酸氢钠(NaHCO₃)或消石灰Ca(OH)₂,以去除酸性气体(SO HCIHF...) 。滤筒除尘器可视为一座脱硫反应舱,在滤筒外形成消石灰 滤饼固定床,增加反应效果。

◆安装方便:滤筒插入预制的花板紧固即可,较其它SCR 技术,工期短,安装难度小。占地面积相对减少,可节省约25~35%的整体费用。

◆取代传统滤袋:目前属独家创新技术,可以在300℃以上高温操作(一般滤袋无法满足该温度区间);采用高压脉冲逆洗除尘与传统袋式脉冲逆洗除尘基本相同。

◆耐高温抗腐蚀:传统的袋式集尘器滤袋,当有燃烧不完全产生的高温灰烬落在滤袋上时会导致破袋。而高温复合滤筒在高温(短时间可耐900℃)环境下,坚硬的结构可提供更 高的过滤效率和长时间使用下保持稳定的性能表现。对于高温和腐蚀性化学物质抵抗性 均比传统的袋式集尘器滤袋更优越。

◆热能回收功能:在高温状态下经除尘脱酸后,清净烟气更能提高热能回收效率,并减少换热器锈蚀磨损。

◆高效去除率高密度复合纤维制成的滤筒,使停留时间及去除效率最大化烟气中颗粒物浓度小于5mg/m³  甚至更低。

烟气脱硫脱硝除尘安全措施
image.pngimage.pngimage.png

◆烟气在治理后通过烟囱排放减少了烟囱热备用的费用以及热备用失效后带来的安全隐患。

◆通往烟囱的烟道挡板门设置至少两种以上的打开方式,在烟气治理风机故障亦或接到相

关指令后能够确保在2-5秒内将烟道挡板门快速打开,确保生产装置的安全运行。

◆烟气净化系统与焦炉加热系统进行联锁(联而不锁)、烟气净化控制室、地面除尘控制室image.png

应与焦炉控制室合并设置统一的操作台和显示器,实现焦炉煤气加热控制、焦炉机械控制、

烟气脱硫脱硝控制、地面除尘控制的一体化管理。

◆烟气净化引风机电机纳入公司一级负荷供电保障范围,设置两路独立的供电电源。

◆焦炉烟道设置烟道吸力监测设施,设置烟道吸力低压报警设施,声光警报器高在焦炉控制室内。

◆设置烟道吸力与焦炉煤气加热系统的安全联锁确保烟道吸力低限时联锁关闭煤气加热系统。

◆在烟气净化区域设置工业电视监控视频,对引风机、脱硝反应器、烟道闸板阀处进行全方

位监控管理。

水泥行业SCR脱硝工艺

SCR脱硝是目前应用最成熟的高效脱硝技术,广泛应用于燃煤锅炉和各类工业炉窑烟气 的减排治理,脱硝效率可达90%以上NOx 排放浓度不大于50mg/m³, 氨逃逸小于5mg/m³, 是水泥行业脱硝深度治理的最优选择。根据水泥工艺特点,目前应用最多的工艺段主要是预热器出口加装SCR反器。

image.png

工体流程:

image.png


水泥行业SCR脱硝技术难点


◎粉尘含量高(60-120mg/m3),易堵塞

◎流场设计优化问题,碱金属问题

◎催化剂价格较高且存在更换周期短


水泥行业SCR脱硝技术优势


◎投资更低

烟气温度SCR技术

对熟料生产系统没有任何影响

现场改造简单(需要空间小)

在高粉尘环境下能有效防止催化剂失活

清灰系统是关键(耙式吹灰器+声波吹灰器结合)

催化剂的选择

image.png

布袋除尘器

image.png

工作原理:

   布袋除尘器是基于过滤原理的过滤式除尘设备,利用有机纤维或无机纤维过滤布将气体中的粉尘过滤出来。

工作过程:

预收尘:

   含尘气体从除尘器的风口进入灰斗,此时含尘气体中较粗的尘粒和凝聚的尘团会直接落下。

过滤除尘:

      其它含尘气体则跟随气流向上涌入箱体,并在经过内部装有金属骨架的滤袋时,将气体中的粉尘阻留在滤代的外表面,净化后的气体会进入滤代上部的清洁室,并汇集到出风管排出。这一过程利用了多种效应,如重力作用使大颗粒粉尘沉降;筛滤作用让比滤布空隙大的微粒被挡住;惯性碰撞使大于1um的粉尘因惯性撞击到纤维上被捕集;吸附效应和扩散作用让细小粉尘被滤布纤维吸附或因布朗运动增加与滤布表面的接触机会而被 捕集;静电吸引也有助于粉尘的捕集。

清灰:

   随着过滤不断进行,滤袋外表的积尘逐渐增多,除尘器的阻力亦逐渐增加。当达到设定值时,清灰控制器发出清灰指令,将滤袋外表面的粉尘清除下来,并落入灰斗。清静 灰方式有多种,如脉冲喷吹清灰,利用压缩空气为清灰动力,瞬间放出压缩空气,诱导数倍的二次空气调整射入除尘滤袋,使除尘滤袋急剧鼓胀,依靠冲击振动和反向气流清灰;还有气箱脉冲喷吹、低压脉冲喷吹等方式。

 布袋除尘器本体结构组成

上部箱体:

     位于除尘器的顶部,主要功能是收集经过滤袋过滤后的清洁气体,并通过出风口排出。

中部箱体:

    也称为过滤室或袋室,是除尘器的核心过滤区域。含尘气体在此区域通过滤袋进行过滤,粉尘被阻留在滤袋外侧,而清洁气体则通过滤袋进入上箱体。中部箱体的设计需确保气体分布均匀,以提高除尘效率。

下部箱体(灰斗):

    位于除尘器的底部,用于收集从滤脱落的粉尘。

清灰系统:

    清灰系统是保持布袋除尘器长期稳定运行的关键,对滤袋寿命、除尘器阻力等都有至关重要的作用。其组成部分包括气包、脉冲阀、喷吹管等。通过脉冲喷吹自动清除滤袋粉尘,智能控制确保高效运行。

滤袋及袋笼:滤袋是布袋除尘器运行过程中的关键部分,通常圆筒型滤袋垂直地悬挂在除尘器中,由滤料缝制的和起辅助作用的支撑、卡箍、吊链、防瘪环等配件组成。袋笼由纵筋和支撑环纵横叠交焊接成的笼形件,安装在花板孔上,用来支撑除尘滤袋防止塌陷,有助于粉尘的清除和提供除尘效率。

花板:

  花板在布袋除尘器中起固定滤袋、与滤袋形成密封、隔开袋室和箱体的作用。


image.png

image.png